다시 돌아온 Taiko 노드 완벽정리!
- 크립토 에어드랍 작업/노드 운용하기
- 2024. 3. 10.

Taiko 테스트넷 노드 운용해보기!!
이번에는 Taiko의 테스트넷(Alpha-6) 노드를 돌려보는 것을 같이 해보려고 합니다.
사실 이전에 Taiko노드 돌리는 방법 가이드를 냈지만 많이 부족했었거든요!!
그래서 이번에 다시 완벽하게 셋팅하기 위한 가이드로 돌아왔다! 라고 보시면 되겠습니다.
참고로 타이코의 누적 투자규모액은 22M달러 규모고, 투자처는

요렇게 OKX벤쳐스, 쿠코인벤쳐스 등이 보이는 걸 확인할 수 있습니다.
하지만 우리에게 중요한건 에어드랍이니 에어드랍작업을 어떻게 해야되는지를 알아봐야겠죠?
Taiko는 노드 뿐만 아니라, 현재 테스트넷 작업도 있으니까
Taiko가 뭔지 궁금하신 분들은 아래의 링크를 통해 확인하시면 된답니다!
2024.01.24 - [크립토 에어드랍 작업/에어드랍 작업 정리] - 이더리움 창시자, 비탈릭 부테린의 타이코(Tiako)의 6번째 테스트넷 Alpha-6(Katla) 런칭!
이더리움 창시자, 비탈릭 부테린의 타이코(Tiako)의 6번째 테스트넷 Alpha-6(Katla) 런칭!
이더리움의 창시자 비탈릭 부테린이 언급했던 Layer2 기반의 네트워크 프로토콜이 있습니다. 바로 타이코(Taiko)가 바로 그 녀석인데요. zkEVM을 기반으로 한 보안 L2 인프라라는데 이런저런 네트워
metaboo.tistory.com
저는 이번건 Contabo를 이용해서 노드를 운용할 예정이니까 참고하시구요. 기본적인 방법은 윈도우도 똑같으니 참고하시기 바랍니다.
자 그럼 노드돌리러 가볼까요?
0. Contabo 셋팅하기
일단 셋팅하기 위해선 권장사양이 필요합니다.
확인해보면

이렇게 나오는데요.
최소 1TB이상의 저장공간이 필요합니다. 그래서 Contabo를 사용하는 것이다. 라고 보시면 되겠습니다.
☞용량대비 가격이싸요..
VPS with the Best Price-to-Performance Ratio | Contabo
VPS with a lot of computing power for less. All instances have truckloads of RAM (starts from 8 GB), disk space, and 32 TB of traffic. Spin up your VPS now!
contabo.com
일단 위 사이트를 통해 Contabo 접속해주시구요.
가입해주신 뒤에

이 세번째껄 Select해줍니다. 용량을 1.2TB까지 선택이 가능한 제일 싼 녀석이에요.

기간은 대충 3개월정도, 지역은 무료인 독일로 설정하고(어차피 기간지나면 자동 결제됩니다.)

저장공간도 무료인 1.2TB 선택하고, 이미지는 우분투 22.04를 선택해줍니다.(제일 최신꺼니깐)

Root의 비밀번호 설정한 뒤 우측의 Next를 눌러줍니다. 60유로네요.
결제까지 완료되셨다면, 시간이 좀 지나면

이런 메일이 오니까 거기에 있는 IP주소를 이용해서 cmd를 통해 로그인해줍시다.
☞cmd로 접속하는 방법은 아래 명령어대로 입력하신다음 비밀번호 입력하시면 됩니다.
ssh root@서버IP주소
그리고 비밀번호 입력하시면 되는데, 입력해도 아무것도 안나오는건 먹통된게 아니라 비밀번호는 원래 안보입니다.
제대로 입력하시고 엔터누르시면 아래 화면처럼 접속될거에요!

1. Docker & Git 설치하기
일단 Taiko는 사실 Holesky라는걸 먼저 구성해줘야됩니다.
이 부분을 지난번엔 건너띄고 설명했었는데... 이래저래 구성방법을 다시 알아와가지고 추가설명하다보니 새로 작성하게 되었네요!
암튼
https://docs.taiko.xyz/guides/run-a-taiko-node/
Run a Taiko node
This guide will help you start up a Taiko RPC node using simple-taiko-node.
docs.taiko.xyz
위 Taiko의 공식가이드를 보면

이런 부분이 있습니다.
보시면

사전 준비로 Docker와 Git 설치되어야 한다고하니까 설치해줍니다.
sudo apt update
위 명령어 입력해주시고

sudo apt-get install docker.io
위 명령어 입력해주세요. 이건 복붙말고 직접 타이핑해주세요!!!

그럼 이렇게 뜰건데 Y입력해주시고

sudo apt-get install docker-compose
그 다음 위 명령어 입력하시고


docker version
그 다음 이거 입력해주셔서

이렇게 뜨면 도커 설치 완료입니다.
sudo apt-get install git
이번엔 위 명령어를 입력해서 git을 설치해줍니다.

암튼 설치됐으면 됩니다.
git --version
위 명령어 입력해서

이렇게 나오면 설치 완료!
2. Holesky 구성하기
이번엔 Holesky 노드를 먼저 구성해야됩니다.
이게 왜 중요하냐면,Taiko를 돌리기 위한 RPC역할을 자처하는 녀석이거든요.
참고로, 이녀석을 돌리려면 root가 아니라 사용자계정을 먼저 만들어줘야되니까 만들어줍니다.
adduser 원하는 이름
위 명령어대로 입력하면

이런식으로 사용자계정이 생성되고 비밀번호 입력하라고 2번나오니까 입력해주면 됩니다.

Y입력해서 엔터눌러주시고
visudo
위 명령어 입력하고


위 처럼 추가하신 뒤 Ctrl+X 눌러서

위 화면처럼 바뀌면 Y를 누르고 엔터 눌러줘서 sudo명령어를 이제 사용자계정에도 먹히게 수정해줍니다.
su - 사용자계정명

이제 위 명령어를 입력해서 사용자계정으로 로그인합니다.


이제 위 내용대로 명령어 하나씩 입력해주시면 되는데요.
cd ~ && git clone https://github.com/eth-educators/eth-docker.git && cd eth-docker
위 명령어 입력해주셔서 eth-docker 설치하고

./ethd config
그 다음 위 명령어 입력해주시고



그럼 위와 같은 화면이 뜰텐데 위 화면처럼 두고 엔터를 눌러주세요.

두번째 RPC node에 두고 엔터 눌러주시고

마찬가지 두번째 Lighthouse에 두고 엔터 눌러주시고

세번째인 Geth(go)에 두고 엔터 눌러주시고

엔터 눌러주시고

No에 두고 엔터하기

Yes에 두고 엔터하기

여기엔 본인의 이더리움 주소를 입력해주시면 됩니다.
붙여넣기는 마우스 오른쪽 클릭하면 됩니다.
단순 이더리움 주소기 때문에 버너지갑을 쓰셔도 되고, 원래 쓰던 지갑을 쓰셔도 됩니다.

한 1분정도 지나면 이렇게 설치완료!
이제
vi .env
입력해주시고

이 부분을
el-shared.yml
위 이름으로 바꿔줘야 되는데요.

방법은 키보드 방향키를 이용해서 맨 뒤의 l에 커서가 오도록 만들어주시고

그리고 키보드의 i를 눌러서 저 부분을 복사하셨으면
:를 입력한 뒤 마우스 오른쪽을 눌러서 붙여넣기 해주시구요.

키보드의 esc를 누른 뒤 방향키를 이용해서 아래로 쭉 내리시면 나오는 ARCHIVE_NODE를 찾으시고

마찬가지로 f에 커서가 오도록 만들어서 delete키로 false라는 글자를 모두 지운 다음

키보드의 i를 눌러서 true를 입력해주세요.

마지막으로 키보드의 esc를 누른 뒤 :wq!를 순서대로 입력해주신 뒤 엔터를 눌러주세요.

그럼 이렇게 빠져나와집니다.
이제
./ethd up
위 명령어 입력해주시고

이렇게 뜨면 끝!
마지막으로
http://서버IP주소:3000
위 명령어를 인터넷창에 입력하시고

username과 password에 모두 admin을 입력해주세요.

그리고 비밀번호 변경해주시고

Dashboards에서 ETH Docker Logs나 Geth Dashboard 같은걸 눌러서 확인하실 수 있구요.
Home Staking Dashboard에 들어가서

이렇게 Consensus와 Execution이 모두 Syncing에서 Synced로 바뀌면 노드의 블록 동기화가 완료되었단 뜻입니다.

블록동기화는 Geth Dashboard의 Blockchain의 Latest header를 보시면 됩니다.
현재 블록높이는
TESTNET Holesky (ETH) Blockchain Explorer
Etherscan allows you to explore and search the Holesky blockchain for transactions, addresses, tokens, prices and other activities taking place on Holesky (ETH)
holesky.etherscan.io
위 사이트에 접속하셔서

이 부분을 보시면 됩니다.

여기까지 확인되셨다면 이제 Taiko 노드 설치하러 고고!!
3. Taiko 노드 셋팅하기
https://docs.taiko.xyz/guides/run-a-taiko-node/
Run a Taiko node
This guide will help you start up a Taiko RPC node using simple-taiko-node.
docs.taiko.xyz
위 공식 문서를 보시면 Taiko는


두 가지 설치방법이 있는데요. 저는 왼쪽은 선호하지 않기 때문에 오른쪽만 설명드리겠습니다.
왼쪽을 선호하지 않는 이유는 오른쪽은 서버 IP나 지갑주소 등등 내가 직접 설정이 가능한데, 왼쪽은 그렇지 않아서 찝찝해서그래요
아무튼 우리는 리눅스를 사용하기 때문에

위 명령들을 차례대로 수행할겁니다.
su - root

일단 위 명령어로 root로 사용자계정을 다시 변경해줍니다.
git clone https://github.com/taikoxyz/simple-taiko-node.git

그리고 위 명령어를 입력해주시고
cd simple-taiko-node
경로를 변경해줍시다.
cp .env.sample .env
위 명령어 입력해주시고
nano .env
위 명령어 입력해주시면

위와 같은 환경설정이 나오는데요.
이전 가이드에서는

이런식으로 수정하라고 했지만
이번엔 Holesky RPC 구성했잖아요? 그러니 저를 따라 수정해주시면 됩니다.
아 참고로, 수정할 때 Docs를 보면

이렇게 proposer 활성화와 prover 활성화 두 가지가 있기 때문에 두 가지 모두 설정해줄 수 있는데요.

prover는 이렇게 아직 출시가 되지 않았다고 나타나고 있기 때문에 일단은 건너띄겠습니다.
☞출시되면 추가하도록 할게요!

위 L1_ENDPOINT_HTTP와 WS 에 각각

위 내용처럼
http://본인 서버IP:8545
ws://본인 서버IP:8546
이렇게 셋팅해주면 됩니다.

이번엔 proposer(제안자) 활성화입니다.

방향키를 아래로 내리시면 이렇게 있을거에요.

이제 ENABLE_PROPOSER는 false가 아니라 true로 변경해주시고

L1_PROPOSER_PRIVATE_KEY는 본인 이더리움 지갑의 프라이빗키(개인키)를 입력해주세요.(그대로 복붙하시면 됩니다.)
☞참고로 사용하지 않는 새로 메타마스크를 만들어서(버너지갑) 이용하시기 바랍니다.
☞그리고 해당 지갑에 소량의 Holesky ETH와 Katla ETH를 넣어주시기 바랍니다.
★ 넣는 방법은
https://metaboo.tistory.com/16
이더리움 창시자, 비탈릭 부테린의 타이코(Tiako)의 6번째 테스트넷 Alpha-6(Katla) 런칭!
이더리움의 창시자 비탈릭 부테린이 언급했던 Layer2 기반의 네트워크 프로토콜이 있습니다. 바로 타이코(Taiko)가 바로 그 녀석인데요. zkEVM을 기반으로 한 보안 L2 인프라라는데 이런저런 네트워
metaboo.tistory.com
참고하세요!
그리고

BLOCK_PROPOSAL_FEE는 30으로 변경,

마지막으로 PROVER_ENDPOINTS는 나중에는 바꿔줘야 하는데,
일단 제안자가 활성화가 되면 바꿔주시면 되기 때문에 지금은 패스합니다.
이번에는 키보드 방향키로 작성할 위치에 커서를 옮긴 뒤 작성하고 Ctrl+X를 누르고 Y를 누른 뒤 엔터를 눌러주시면 됩니다.
☞아까의 vi와는 방식이 다름

그럼 이렇게 빠져 나와졌을겁니다.
이제
docker compose up -d
위 명령어를 입력해주시구요.

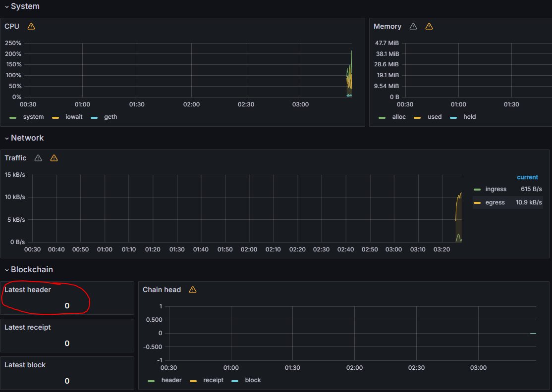
http://서버 IP주소:3001/d/L2ExecutionEngine/l2-execution-engine-overview
위 주소를 인터넷에 검색하시면

나중에 동그라미 친 Latest header가 0이 아니라 현재의 블록과 일치하는지 확인하실 수 있을겁니다.
현재의 블록높이는
https://explorer.katla.taiko.xyz/
Taiko block explorer.
Taiko block explorer powered by Blockscout.
explorer.katla.taiko.xyz
위 사이트에 접속하셔서

이 부분을 확인하시면 됩니다.
혹은
docker compose logs -f
위 명령어를 입력하셔서 로그를 확인하시면 되는데

만약 이런 에러가 나타나는거면 Holesky노드가 블록동기화가 되지 않아서 그런거니 걱정하지 마세요.
블록동기화가 되고, Taiko도 블록동기화가 되면 알아서 에러가 안나올겁니다.
그럼 지금까지 Taiko 테스트넷 노드 운영방법이였습니다!
소식과 내용을 빠르고 다양하게 접하고 싶으시다면 아래 그림(텔레그램)을 클릭해주세요!!
'크립토 에어드랍 작업 > 노드 운용하기' 카테고리의 다른 글
| 바이낸스가 투자한 Nimble, 노드 돌려보기! Feat. Vast.ai (5) | 2024.03.28 |
|---|---|
| Heurist 노드, 언제 끝날지 모르니 빨리해야돼요! (75) | 2024.03.18 |
| 바빌론 노드 작업하는데 계속 에러나요! 어떻게 해야돼죠? (8) | 2024.03.07 |
| Ritual 노드 돌려보자! 아니 그냥 돌리세요. AI입니다.(Renewal 완료) (297) | 2024.03.02 |
| 바빌론 테스트넷 업데이트하기! 안하면 보상 안받아집니다~ (51) | 2024.02.25 |
